Nightwatch makes Laravel apps better. Within hours of installing, Tighten uncovered a pattern of 402 errors on a single route. One client was unknowingly triggering the issue and assuming everything worked. Nightwatch surfaced the problem, the client was notified, and the team resolved it before it escalated.
Purpose-built for Laravel apps, Nightwatch gave Tighten’s developers a view they’d never had by letting them tie high-latency routes, exceptions, and unexpected user behavior to specific users or pages. It connected logs, performance data, and request context in one place, giving every Laravel developer insights that no other monitoring tool is designed for.
“Within hours of installing Nightwatch, I learned things about our application that we couldn’t have easily discovered any other way,” said Matt Stauffer, CEO at Tighten. “It’s really amazing how powerful it is.”
Exception Tracking Wasn’t Enough
Setting out to help clients build and grow web applications and development teams, Tighten believes visibility into application performance is more than a nice-to-have. When Laravel opened early access to Nightwatch, they saw an opportunity to upgrade their approach to tracking and understanding production behavior.
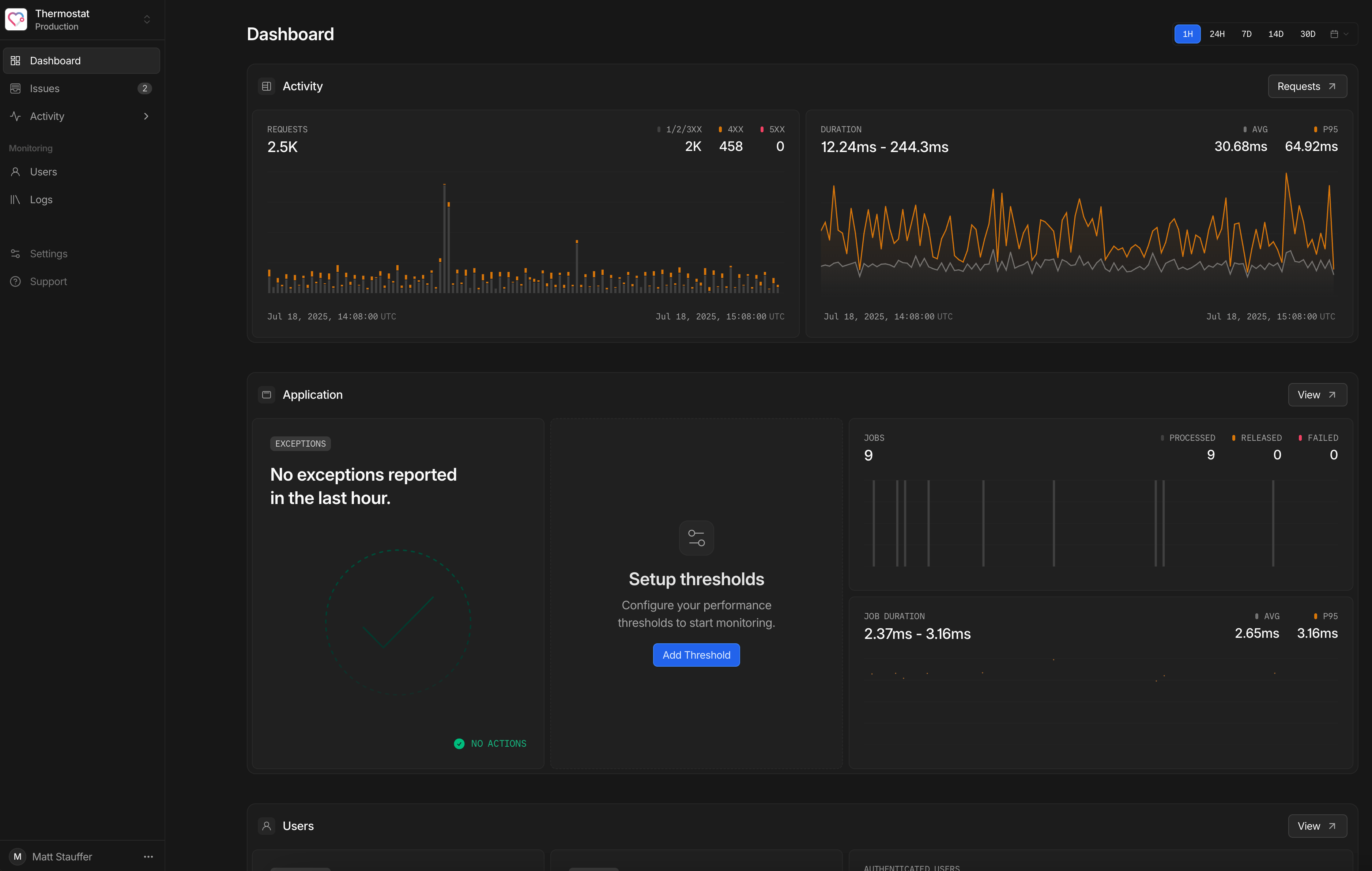
The team had traditional monitoring tools in place: exception trackers, server-level metrics, and logs. But making sense of incidents often meant piecing together data from multiple dashboards and guessing where to start. Nightwatch offered a different approach, tying application behavior directly to real user activity.

The team began the rollout on three low-risk servers. If anything broke, they could afford the downtime. But nothing did. With monitoring already in place for CPU, memory, and disk space, they focused on watching request latency. So far, Tighten hasn’t noticed any spikes or resource overhead caused by Nightwatch.
Catching Slow-Loading Routes
Right away, Nightwatch identified slow-loading routes and linked them to specific user sessions. It also surfaced an unexpected volume of 402 errors tied to the same endpoint. Tighten tracked it to a particular client and avoided a future support headache.
One of the applications Tighten added Nightwatch to was a project they were responsible for maintaining, but hadn't written in the first place. With Nightwatch’s help, the team traced down an issue on an API endpoint that was being called by a user who no longer had authorization to call it. Tighten was able to use this information to communicate with the client, ensuring they weren't expecting an outcome the app wouldn't provide.
What Nightwatch brought to the table was visibility: it showed what happened, when, and to whom, without requiring the use of additional tools or digging through log files. That meant the team could spend less time investigating and more time fixing real problems.
Early Access, Fast Improvements
As part of early access, Tighten sent feedback to the Nightwatch team about UX details, onboarding quirks, and notification formatting. Every issue they raised was fixed promptly. And while the functionality was solid, Tighten also commented on the extra attention to detail, from timezone-aware date pickers to subtle animations that made the interface feel polished.
“It’s clear the Nightwatch team sweated the tiniest details,” said Guillermo Cava Nuñez, fullstack developer at Tighten. “Every aspect of this application has been considered to deliver a delightful experience.”
Rolling It Out Further
Tighten plans to deploy Nightwatch to more servers and introduce it to client projects going forward. The tool is helping them become better Laravel developers by uncovering real issues in production. For a consultancy focused on helping others build better software, that level of clarity is essential.
What will you discover in your app today? Try Nightwatch to find out.